Overview
To authenticate with Snowflake (JWT), you need:- Subdomain - The subdomain for your Snowflake account, typically part of the account URL (e.g.,
xy12345inxy12345.snowflakecomputing.com). - Account Identifier - The unique identifier for your Snowflake account.
- User Name - The Snowflake username used to authenticate with the account.
- Private Key - The private RSA key in PEM format used to sign your JWT for authentication. It corresponds to the public key registered in Snowflake.
Prerequisites:
- You must have an account with Snowflake (JWT).
Instructions:
Step 1: Finding your Subdomain
- Log in to your snowflake account.
- Click on your account profile in the bottom-left corner, then under Account, select the account you wish to connect to.

- Click on View account details for the selected account.
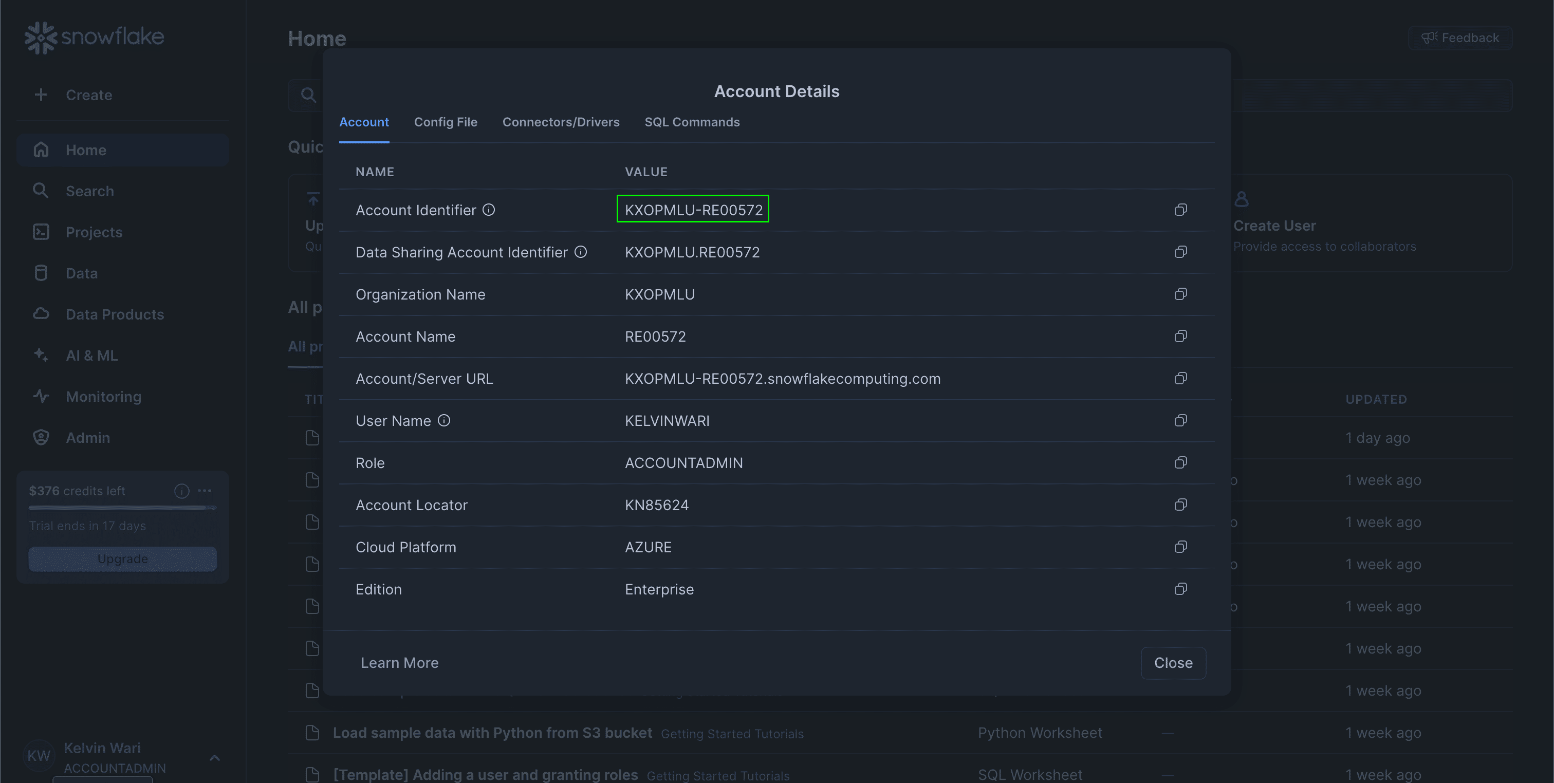
- A pop-up window will appear displaying all your Account Details.
- Your Subdomain is the part before
snowflakecomputing.comin the Account/Server URL field. For example, inKXOPMLU-RE00572.snowflakecomputing.com, the subdomain isKXOPMLU-RE00572.

Step 2: Finding your Account Identifier
- From the same Account Details table above, your Account Identifier will be displayed within the Account Identifier field.

If you are using the account locator, exclude any region information from the account locator to obtain the Account Identifier. This value should be provided in uppercase.
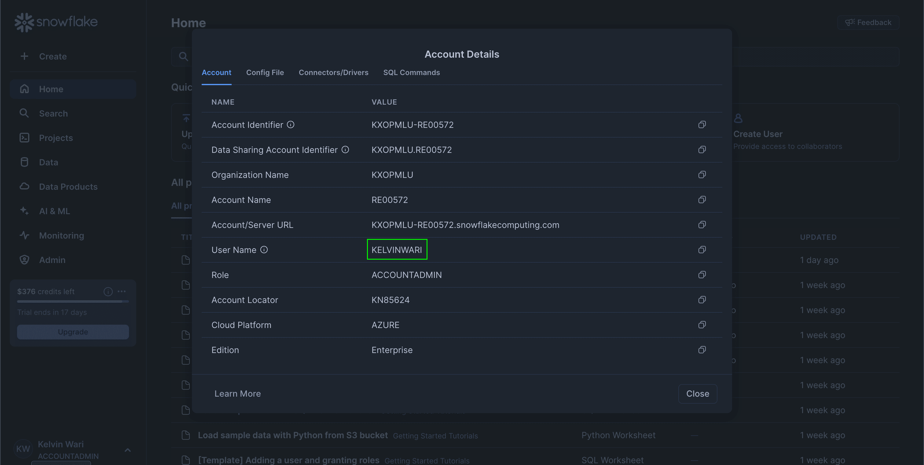
Step 3: Finding your User Name
- From the same Account Details table above, your User Name will be displayed within the User Name field.

This value should be provided in uppercase.
Step 4: Generating your Private Key
- Generate the RSA private key with the following command:
- Extract the corresponding public key:
- To view the Private Key, run the following:
Step 5: Uploading your Public Key
- From your Snowflake account, navigate to Projects > Worksheets then click on the + button from the top right corner.

- Run the following SQL command to assign the Public Key to your user:
public_key_contents refers to the public key generated in the previous step. You can use cat rsa_key.pub to view contents.- Open the form where you need to authenticate with Snowflake (JWT).
- Enter your Subdomain, Account Identifier, User Name and Private Key in their designated fields.
- Submit the form, and you should be successfully authenticated.
